RSA NetWitness Decoder service has killed by oom-killer during MSearch query
Issue
Decoder service has killed and restarted by oom-killer with following messages
Sep 23 13:13:12 DCFDECSECHW kernel: Out of memory: Kill process 68930 (NwDecoder) score 658 or sacrifice child
Sep 26 10:19:45 DCFDECSECHW kernel: Out of memory: Kill process 206836 (NwDecoder) score 661 or sacrifice child
Nov 29 16:47:06 DCFDECSECHW kernel: Out of memory: Kill process 393689 (NwDecoder) score 666 or sacrifice child
Sep 26 10:19:45 DCFDECSECHW kernel: Out of memory: Kill process 206836 (NwDecoder) score 661 or sacrifice child
Nov 29 16:47:06 DCFDECSECHW kernel: Out of memory: Kill process 393689 (NwDecoder) score 666 or sacrifice child
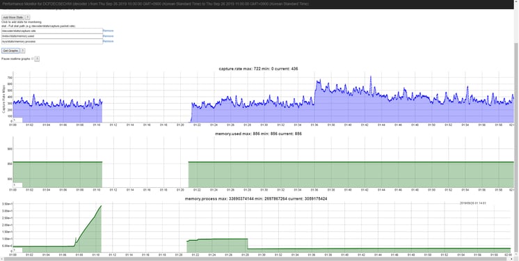
Followings are the graph of capture.rate and memory.process when the oom-killer was triggered, capture rate was not increased, but memory.process was significantly increased right before the oom-killer.

Cause
Msearch query (search operation) which was fired to search raw packet content has high memory usage and caused the decoder to get killed by OOM.
The graphs align with the spike in process memory.
The following are queries and they are looking at a pretty large number of sessions.
Sep 23 13:01:32 DCFDECSECHW NwDecoder[68930]: [SDK-MSearch] [audit] User admin (session 1209, 10.40.20.72:37180) has issued msearch (channel 8945) (thread 226783): flags=sp,sm,ci,ds search="JSP SHELL" limit=1000000 where packets=5606487487p348877716288,5606487496p348877724814,...
Sep 26 10:06:33 DCFDECSECHW NwDecoder[206836]: [SDK-MSearch] [audit] User admin (session 1227, 10.40.20.72:54448) has issued msearch (channel 1248) (thread 265025): flags=sp,ci,ds search="<% Runtime.getRuntime().exec(request.getParameter(“cmd”) %>" limit=1000000 where packets=5765218353p358815600312,5765218288p358815600350,...
Nov 29 16:30:29 DCFDECSECHW NwDecoder[393689]: [SDK-MSearch] [audit] User admin (session 11001, 10.40.20.72:59788) has issued msearch (channel 18841) (thread 393900): flags=sp,ci,ds search=tuyenttk@fpt.com.vn limit=1000000 where packets=8830186220p557504962933,8830186203p557504962934,...
Sep 26 10:06:33 DCFDECSECHW NwDecoder[206836]: [SDK-MSearch] [audit] User admin (session 1227, 10.40.20.72:54448) has issued msearch (channel 1248) (thread 265025): flags=sp,ci,ds search="<% Runtime.getRuntime().exec(request.getParameter(“cmd”) %>" limit=1000000 where packets=5765218353p358815600312,5765218288p358815600350,...
Nov 29 16:30:29 DCFDECSECHW NwDecoder[393689]: [SDK-MSearch] [audit] User admin (session 11001, 10.40.20.72:59788) has issued msearch (channel 18841) (thread 393900): flags=sp,ci,ds search=tuyenttk@fpt.com.vn limit=1000000 where packets=8830186220p557504962933,8830186203p557504962934,...
Workaround
msearch is used by the Events view text search.
Following options would help resolve OOM issues due to msearch.
- Customer need to fine tune queries searching for packet content by limiting to fewer sessions (reducing time range in query search) or select 'Indexed Metadata Only' option for search so that decoder wouldn't receive the query.
- They would need to consider update to 11.3.1 or 11.3.2 or above, as a memory guard parameter was introduced in 11.3.x /sdk/config/max.query.memory which would take effect when any query memory goes beyond a threshold and throws exception to user.
Product Details
RSA Product Set: NetWitness Logs & NetworkRSA Product/Service Type: Core Appliance
RSA Version/Condition: 11.2.0.1
Product Name: NW-S6H-NHYBRID-NL
Product Description: NW S6 Hybrid for Nwk TP Appl- No SW Lic
Approval Reviewer Queue
RSA NetWitness Suite Approval Queue