User Profile View
User or Network Entity Profile View
The User Network Entity Profile view provides detailed information about all alerts and related indicators of a user or network entity.
Workflow

What do you want to do?
- User Role: UEBA Analyst
- I want to ...:
View high-risk user or network entities*
- Documentation: Identify High-Risk User or Network Entity
- User Role: UEBA Analyst
- I want to ...:
Begin an investigation of high-risk user or network entities*
- Documentation: Begin an Investigation of High-Risk User Or Network Entity
- User Role: UEBA Analyst
- I want to ...:
Take action on high-risk user or network entities.
- Documentation: Take Action on High-Risk User or Network Entity
- User Role: UEBA Analyst
- I want to ...: Export high-risk user or network entities.
- Documentation: Export a list of High-Risk User or Network Entity
- User Role: UEBA Analyst
- I want to ...:
Begin an investigation of critical alerts*
- Documentation: Investigate Top Alerts
- User Role: UEBA Analyst
- I want to ...: Investigate threat indicators.
- Documentation: Investigate Events
- User Role: UEBA Analyst
- I want to ...:
View Modeled Behaviors for users
- Documentation: View Modeled Behaviors
*You can complete the tasks here.
Related Topics
- Begin an Investigation of High-Risk User Or Network Entity
- Investigate Top Alerts
- Filter Alerts
- Investigate Events
- Export a list of High-Risk User or Network Entity
- View Modeled Behaviors
Quick Look


The following figure shows the User Modeled Behaviors view.

The Users Profile consist of the following panels:
- Column 1: 1
- Column 2: User Risk Score panel
- Column 1: 2
- Column 2: Alerts Flow panel
- Column 1: 3
- Column 2:
Indicator panel
- Column 1: 4
- Column 2: Modeled Behaviors panel
User or Network Entity Risk Score Panel
The User or Network Entity Risk Score panel contains the following information:
- Name: User Score
- Description: The user score of the user highlighted based on the severity.
- Name: Alerts
- Description: The total number of alerts generated for the user in the last 90 days.
- Name:
Trending Data (Hours)
- Description:
The trending data for last 24 hours shows the increase in the user's score in the last 24 hours.
- Name: Trending Data (Days)
- Description: The trending data for last 7 days shows the increase in the user's score in the last 7 days.
- Name: Alerts
- Description:
The following information is displayed:
- alert names
- severity level icon
- start date and time for the alert
- timeframe of the alert (Hourly)
- risk score of the alert (+20)
- list of alert indicator names and the number of times the indicator events occurred.
- Name:
Sort by
- Description:
The alerts are sorted based on Severity and Date. By default, it is sorted by severity.
Alert Flow Panel
The Alert Flow panel displays the following information:
- Name: Alert name
- Description: The name of the alert.
- Name: Time frame
- Description: The timeframe of the alert (hourly).
- Name: Severity level
- Description: The severity of the alert.
- Name: Contribution in score
- Description:
The contribution to the user score value (for example, +20).
- Name:
Sources
- Description:
The data sources for the alert (for example, Active Directory).
- Name: Tamerlane graph
- Description: The timeline of events that are related to the formation of the alert.
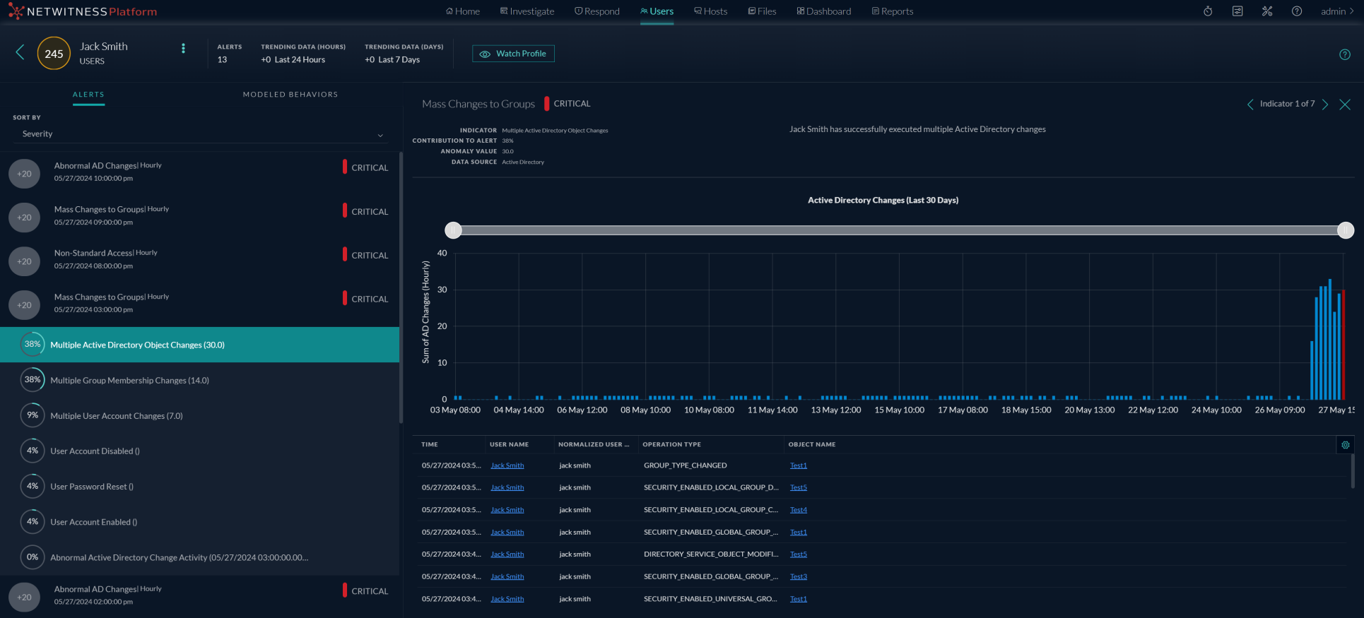
Indicator Panel
Click on a graph icon in the Alert Flow panel to open the Indicator panel. The following table describes the indicator panel elements:
- Name: Indicator
- Description: The name of the indicator with timeframe of the indicator in parentheses. For example, Multiple Group Membership Changes (Hourly).
- Name: Contribution to Alert
- Description: The alert contribution percentage.
- Name: Anomaly Value
- Description: The anomaly value.
- Name: Data source
- Description: The data source from where the alert is triggered.
In the Indicator panel the events table list events specific to the data sources.

- Common events for User Entity
The following tables list events specific to all the data sources.
- Event Name:
Time
- Description: The date and time when an event is triggered.
- Event Name:
Username
- Description: The name of user for whom an indicator is triggered.
- Event Name:
Normalized user name
- Description: The name of user for whom an indicator is triggered.
- Event Name:
Operation Type
- Description: The action performed by the user. For example, Member Added To Group.
- Event Name:
Result
- Description: The status of the action performed by the user.
- Windows File Servers
The following tables list events specific to Windows file servers.
- Event Name:
Source Folder Path
- Description: Absolute folder path of a file for which an event is triggered.
- Event Name:
Source File Path
- Description: Absolute file path for which an event is triggered.
- Active Directory
The following tables list event specific to Active Directory.
- Event Name:
Object Name
- Description: Object name defined in the Active Directory.
- Logon Activity
The following tables list events specific to Logon Activity.
- Event Name:
Computer
- Description: Host name from where an event is triggered.
- Event Name:
Result Code
- Description:
- Process
The following tables list events specific to Process.
- Event Name:
Machine Name
- Description: Name of the host from where this event is triggered for the user.
- Event Name:
Source Process
- Description: Process triggered by the event
- Event Name:
Destination Process
- Description: Process triggered by source process.
- Registry
The following tables list events specific to Registry.
- Event Name:
Machine Name
- Description: Name of the host from where this event is triggered for the user.
- Event Name:
Process Directory
- Description: Absolute directory path of the process for which an event is triggered.
- Event Name:
Process File Name
- Description: Process file name for which an event is triggered.
- Event Name:
Registry Key Group
- Description: Type of registry key.
- Event Name:
Registry Key
- Description: Registry key path.
- Event Name:
Registry Value Name
- Description: Registry value name that is created or modified.
- Event Name:
Operation Type
- Description: The action performed by the user. For example, Member Added To Group.
Network Entities
The following tables list events specific to SSL Subject.
- Event Name: Source IP
- Description: The IP address from which network data is sent.
- Event Name: Destination IP
- Description: The IP address to which network data is sent.
- Event Name: Destination Country
- Description: The country name to which the network data is sent.
- Event Name: SSL
- Description: The SSL Subject.
- Event Name: Destination Organization
- Description: The organization name where the network data is sent.
- Event Name: Domain
- Description: The domain name to which the network data is sent.
- Event Name: Destination Port
- Description: The port number to which the network data is sent.
- Event Name:
Source Netname
- Description:
The name of the source netname.
- Event Name: Number of Bytes Sent
- Description: The number of bytes sent.
- Event Name:
Destination ASN
- Description:
- Event Name: Number of Bytes Received
- Description: The number of bytes received.
Modeled Behaviors Panel
The Modeled Behaviors panel displays the following information:
- Name: Modeled Behaviors
- Description:
The following information is displayed:
-
The data source names
- The date of the user's last activity
-
Description of the Modeled Behaviors.
-
- Name: Data Source
- Description: The data source can be selected from the drop-down.
- Name: Sort by
- Description: The Modeled Behaviors are sorted based on date and alphabetical order. By default, it is sorted by alphabetical order.