What's New in 12.5.0.0 Release
The NetWitness 12.5.0.0 Release Notes describe new features, enhancements, security updates, upgrade paths, fixed issues, known issues, end-of-life functionality, build numbers, and self-help resources.
Enhancements
The following sections are a complete list and description of enhancements to specific capabilities:
- Dashboard
- Investigate
- Respond
- Insight
- User and Entity Behavior Analytics
- SASE Capability
- Endpoint
- Policy-based Centralized Content Management (CCM)
- Concentrator, Decoder, Log Collector, and Archiver Services
- Log Integrations
- Context Hub
- Live Cloud Service
To locate the documents that are referred to in this section, see https://community.netwitness.com/t5/netwitness-platform-online/netwitness-platform-all-documents/ta-p/676246.
The Product Documentation section has links to the documentation for this release.
Dashboard
The following section describes the new enhancements for the Dashboard component:
New Home Pages
NetWitness introduces a new Home page menu that consists of Admin, Analyst, and Manager views. Each home page is comprised of multiple widgets. Administrators, Analysts, and SOC Managers can access the respective widgets that display certain data in graphical form. The data can be associated with Endpoints, Users, Assets, Content, Incidents, Alerts, MITRE ATT&CK, Retention, and many more.



For more information, see Manage Home Widgets topic in the NetWitness Getting Started Guide for 12.5.
Investigate
The following section describes the new enhancements for the Investigate component:
Web Reconstruction from Events View
Analysts can safely reconstruct the web view of the target event from the Events > Web Reconstruction view if a user has visited web pages related to a particular event. NetWitness can reconstruct the same web page by using the data available in packets, displaying the web page, and relating it to the images and CSS styles as accurately as possible. This web reconstruction process enables analysts to gain valuable insights into the web activity performed, facilitating effective analysis and investigation.

For more information, see the Web Reconstruction section of the Examine Event Details in the Events View topic in the NetWitness Investigate User Guide for 12.5.
Improved Reconstruction of Events in Web View
A new user preference, Enhance Reconstruction for Web View, has been added to the Events Preferences panel in the Investigate > Events view. This preference is enabled by default for all users. This option improves the reconstruction of websites that reconstruct an event by using CSS, images, and links to format the view in an effective way, thus allowing analysts to better understand the context and details of the events they are reconstructing. This enhancement allows analysts to conduct a more informed and accurate analysis and take appropriate actions.

For more information, see the Set User Preferences for the Events View topic in the NetWitness Investigate User Guide.
Introducing Web View Reconstruction Settings from System View
NetWitness introduces the new Web View Reconstruction Settings from the
(Admin) > System > Investigation view. This setting from the Events tab allows administrators to enhances the reconstruction of web views by scanning and reconstructing related events with the same supporting files. When reconstructing a web view spanning multiple events, the system can improve the target event's reconstruction by including related events that contain relevant images and CSS files. Only HTTP service-type events with the same source address as the target event and a timestamp within a specified time range before and after the target event will be scanned. Administrators can also configure the maximum number of related events to scan, providing greater flexibility and precision in web view reconstruction. The Advanced Settings option displays all configurable settings in this section.

For more information, see the Web View Reconstruction Settings section of the Investigation Configuration Panel topic in the System Configuration Guide.
Create Custom Events Widget from Query
During the investigation, administrators and analysts can now create an Event widget from the Investigate > Events view. Users can add any number of filters to the query search bar and convert these searches into Event widgets for improved detection and monitoring. The newly created widget will be saved for quick access under the Home page library. Users can then add the Event widget to the Dashboard Layout view (Admin, Analyst, or Manager) under the Home page and customize its configuration to suit their needs. This feature enhances the monitoring and analysis of events, allowing users to track and watch relevant and important events in real time.

For more information, see the Create Events Widget from Investigate View topic in the NetWitness Investigate User Guide for 12.5.
Sort Meta Key Results by Packet Count
Analysts can now sort the results of each meta key by the number of packets in the session on the Investigate > Events page. You can sort the results by Value or Total and in ascending or descending order. By sorting the meta key results by packet count, you can easily find the most or least frequent meta values that occurred in the user environment and can be used for further investigation or analysis.

For more information, see the Set the Ordering Method for Meta Values section of the Drill into Metadata in the Events View topic in the NetWitness Investigate User Guide for 12.5.
Respond
The following section describes the new enhancements for the Respond component:
Alerts View Enhancement
The Export option in Respond > Alerts > Select an alert > More Actions allows you to export and download the original and normalized alerts along with the events in JSON format. NetWitness Platform allows you to export up to 1000 alerts at a time for offline investigation.
For more information, see Export Alerts Data in NetWitness Respond User Guide for 12.5.

OOTB Response Actions
Introduction of Out of the Box (OOTB) actions as part of the Response Actions Service. The OOTB actions "Contain Host" and "Lift Containment on Host" are enabled for CrowdStrike and CrowdStrike integrated through NetWitness Orchestrator. This enhancement allows analysts to manually execute response actions after reviewing an incident or automatically as part of a triggered incident. The Response Actions with CrowdStrike are available directly or through NetWitness Orchestrator.
For more information, see Response Actions in NetWitness Response Actions Configuration Guide for 12.5.

Whitelist Enhancement
The Whitelist feature has been enhanced to include alerts for Event Stream Analysis and NetWitness Core services. You can now whitelist unwanted and recurring non-suspicious alerts for these services. This allows you to select specific entities and set whitelist conditions to prevent unwanted alerts for those entities.
For more information, see Whitelists List View in NetWitness Respond User Guide for 12.5.

Insight
The following section describes the new enhancements for the Insight component:
New Assets View for Network Assets Detection and Investigation
NetWitness introduces a new Assets view within the Hosts > Assets menu. This view provides a centralized location where all the Network assets are detected within your environment along with their associated details, such as the asset IP, asset type, asset category, enterprise network exposure, peer network exposure, peer activity exposure, first seen, and last seen. You can use filters to narrow down the assets by different criteria. This view helps analysts to easily identify and prioritize assets behaving abnormally or unfamiliar assets, enabling them to take immediate action to mitigate any potential security risks.

New Insight Alerts for Network Assets
NetWitness introduces two new Insight alerts to help you monitor and respond to changes in your network assets. These alerts are available in the Respond > Alerts view and are based on the asset type and the exported services of each asset.
-
Asset type change over time: This alert is generated when there is a change in an asset's type (for example, client to server) after the same type was observed for 7 consecutive days.
-
Asset exported services change over time: This alert is generated if there is a change in the number of services exported by an asset after the same number of services was observed for 7 consecutive days, even if the asset category remains unchanged.
These alerts help analysts to identify and investigate any potential anomalies or threats in their environment.

For more information, see the NetWitness Insight section in the NetWitness Documentation Portal.
User and Entity Behavior Analytics
The following section describes the new enhancements for UEBA component:
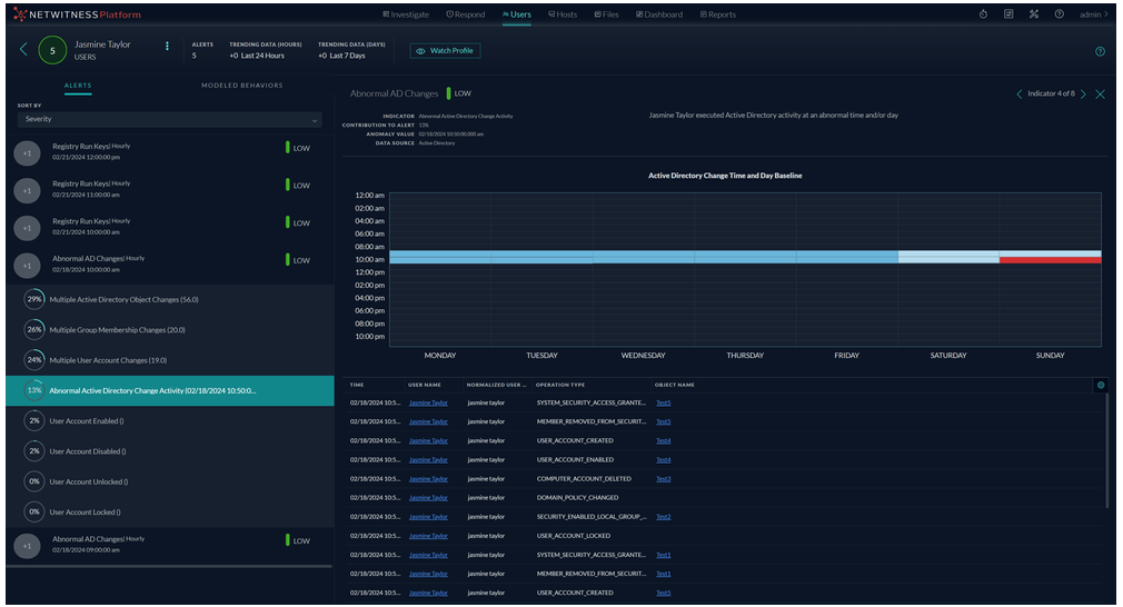
UEBA Anomaly Detection using Day of the Week
NetWitness UEBA enhances its anomaly detection capabilities by introducing the Day of the Week feature. This feature enables the detection of non-standard access patterns that may indicate a compromised account or an insider threat. When a monitored user or a network entity activity on a particular day of the week differs from its usual baseline, UEBA flags it as an anomaly, generates a Non-Standard Access or Non-Standard Activity alert, and notifies the analysts for further investigation and verification. For further information on the monitored activities tracked for Non-Standard Access and Non-Standard Activity, please see the topic Alert Types in the NetWitness UEBA User Guide.
For example, the user accessed the Active Directory on an abnormal day. The user typically works from Monday to Friday, but they logged in on a Sunday and made active directory changes. This behavior was detected as an anomaly by NetWitness UEBA based on the day of the week enhancement, which indicates that this is an unusual day for this user to make changes in AD, generating an alert for the analysts to investigate.

MITRE ATT&CK Mapping for UEBA
NetWitness now integrates MITRE ATT&CK framework mapping for UEBA alerts and incidents. This mapping helps analysts understand the attacker's potential tactics, techniques, and sub-techniques behind detected activities by correlating them with known behaviors. When investigating UEBA alerts and incidents, analysts can see a list of mapped tactics and techniques from the Respond view, along with a dedicated ATT&CK Explorer panel that provides further context and related information, which eliminates the need to visit MITRE's website for ATT&CK information. This enhancement provides valuable insights into threat severity and nature, enabling faster and more informed response decisions.
For example, A UEBA alert identified suspicious remote access behavior from a user account. This behavior aligns with the MITRE ATT&CK tactic of Lateral Movement and technique using Remote Services, alerting analysts to investigate a possible attempt to obtain data and take necessary actions.

For more information on the Mitre ATT&CK framework usage for UEBA, see the topic Use MITRE ATT&CK® Framework in the NetWitness Respond Guide 12.5.
Added JA4 Support in UEBA for Improved Client Identification and Threat Detection
NetWitness has added support for the JA4 fingerprint and is the default for UEBA from the 12.5 version or later. This change is implemented because JA4 is identified as the most reliable and improved client identification method. JA4 leverages TLS Client Hello packets to identify application-specific traffic patterns and create unique fingerprints for each application. This reduces the total number of unique fingerprints for modern browsers. As a result, a single client will have only one JA4 fingerprint instead of multiple ones, making it easier to track and monitor. This improvement in UEBA with JA4 helps to identify the fingerprints of malicious applications and enables analysts to proactively identify and mitigate threats hidden within encrypted traffic.

For more information on JA4 support, see NetWitness UEBA User Guide for 12.5.
Enhanced UEBA for Detection of Kerberos and Explicit Logon Activity
NetWitness UEBA has enhanced its detection capabilities for logon activities by introducing two new indicators and modeled behaviors specifically for Kerberos and Explicit Logons. This enhancement allows for more precise differentiation between various logon events within your environment, significantly reducing false positives and inconsistencies related to Kerberos and Explicit logon activities. By separating these logon types, analysts can more effectively identify abnormal logon behaviors and protect their environment from possible threats. These new indicators provide deeper insights into logon activities, helping analysts effectively monitor and investigate any suspicious or malicious behavior.
For example, A Multiple Failed Logons alert can be triggered when anomalous activity is identified for multiple failed authentication attempts in both Kerberos and Explicit Logon activity.

For more information, see the Logon Activity Indicators section of the NetWitness UEBA Use Cases topic in the NetWitness UEBA User Guide for 12.5.
SASE Capability
The following section describes the new enhancement for SASE:
NetWitness SASE Integration with Netskope (Private Preview Mode)
Introduces NetWitness integration with Netskope SASE to provide complete network and logs visibility. With this custom technical integration, NetWitness users gain insight into behavior and communication among devices and services in remote and distributed networks across on-premises, hybrid, and cloud deployments. The NetWitness-Netskope SASE integration enables customers to leverage SASE flexibility and its inherent security advantages while retaining complete visibility for threat detection and response. In 12.5 release, NetWitness SASE integration with Netskope is in Private Preview Mode.
Endpoint
The following section describes the new enhancements for Endpoint component
Exclusion of Specific Files and Folders from Agent Full System Scans
You can configure the NetWitness Platform to exclude specific files and folders from NetWitness Endpoint Agent full system scans. When you exclude files or folders, the NetWitness Endpoint Agent ignores them when it scans for security risks. If you exclude files and folders with large sizes, you might find that Endpoint Agent scan time is reduced. Excluding a file or folder from the NetWitness Endpoint Agent scans reduces the protection level of hosts on your network. It should be used only if you have a specific need and are confident the items are not infected. You can exclude files and folders only from a Full System Scan.

For more information on how to exclude files and folders from NetWitness Agent Full System Scan, see NetWitness Endpoint Configuration Guide.
Optimizing Performance: Load Balancing Capabilities in Endpoint Servers
The newly introduced load balancing feature enables administrators to distribute agents' loads equally across the endpoint servers in the environment.
When organizations become larger, the need to add new agents for deployments increases, and distributing agents across Endpoint Servers becomes difficult. Administrators must download a different Packager for each endpoint server and use policies to distribute the load based on conditions. Using the load balancing feature, customers only need to download one agent packager and push it to all the endpoint agents. Based on the defined load and parameters, the agents will be equally distributed across Endpoint Servers.
By implementing load balancing, organizations can ensure that their deployment scales efficiently, reducing the risk of overloading any single endpoint server and maintaining optimal performance across the network. To use the load balancing capability, you need to enable load balancing.

For more information on load balancing, see “About Load Balancing” “Enable Load Balancing” topics in the NetWitness Endpoint User Guide.
Ability to Monitor Endpoint Agents' Last-seen Details
NetWitness Platform enables administrators and analysts to regularly create reports detailing the number of endpoint agents that haven't reported for a specified number of days, ensuring compliance and governance in the organization. Understanding when the endpoint agent was last active provides insights into the overall performance of the endpoint devices. Monitoring the endpoint agents’ last-seen status is crucial for ensuring security, compliance, operational efficiency, and effective resource management within an organization.

For more information, see “Monitor Endpoint Agents' Last-seen Details” topic in the NetWitness Endpoint User Guide.
Supported Operating System Enhancements
Administrators have the option to deploy Endpoint agents on the following version of Windows Operating System:
-
Windows 11 (up to version 23H2)
For more information, see Introduction to Endpoint Agent Installation topic in the NetWitness Endpoint Agent Installation Guide.
Policy-based Centralized Content Management (CCM)
The following enhancements are made for CCM in 12.5.0.0 version:
Support for Native Parsers
View Parser Metadata Configuration
The Policy Details > Parser view has been enhanced to view the Parser Metadata Configuration on the right hand side panel displaying all the Metas for selected Parser.

For more information, see View a Policy topic in the Policy-based Centralized Content Management Guide.
Enable or Disable Parser Meta
The Policy Details > Parser view has been enhanced to enable or disable specific parser meta giving you the capability to decide whether to user native parsers or not. You can:
-
Enable all meta
-
Disable all meta
-
Make all meta as transient
-
Enable individual meta
-
Disable individual meta
-
Make individual meta as transient


View Native Parsers Enabled for Services and Attached to Policy
You can easily view the Native Parsers enabled for services and attached to a policy as they are automatically displayed in the Policy Details page.

For more information, see View a Policy topic in the Policy-based Centralized Content Management Guide.
Distinguish between Native Parsers and LUA Parsers while Creating a Policy
A distinguishable identifier is created for native parser in the Create Policy or Edit Policy page to help you distinguish between native parser and LUA parser while creating a policy.

For more information, see Create and Publish Policies topic in the Policy-based Centralized Content Management Guide.
Filter Native Parsers
You can filter the native parsers in the Create Policy, Edit Policy and Policy Details page enabling you to easily select or view the native parsers required for the policy. This will streamline the process and enable you to easily add or remove native parsers during policy creation or modification.

For more information, see Create and Publish Policies topic in the Policy-based Centralized Content Management Guide.
Concentrator, Decoder, Log Collector, and Archiver Services
The following enhancements are made for Concentrator, Decoder, Log Collector, and Archiver Services in 12.5.0.0 version:
Introducing JA4 TLS Fingerprinting
JA4 identifies application-specific traffic patterns by analyzing the TLS handshake negoti ,,,,,,, ,,,,,,, thus enhancing the UEBA threat detection capabilities.
,,,,,,, see Support for the JA4 Entity for UEBA topic in the Decoder Configuration Guide.,,,,,,, ,,,,,,, IBMDB2, and Oracle databases.,,,,,, see Configure Logstash Event Sources in NetWitness topic in the Log Collection Guide.,,,,,,, ,,,,,,, ,,,,,,, meta values previously truncated by the 256 bytes limit can now be extended up to 4,096 bytes in length.,,,,,, see the Extended Meta Guidelines mentioned in the NetWitness Extended Meta User Guide for 12.5.,,,,,,, ,,,,,,, ,,,,,,, see the API Guide for 12.5.,,,,,,, ,,,,,,, these services are supported on NetWitness Platform 12.2.0.0 or later.,,,,,,, ,,,,,,, ,,,,,,, ,,,,,,, ,,,,,,, ,,,,,,, see NetWitness Platform Integrations Guide.,,,,,,, ,,,,,,, ,,,,,,, ,,,,,,, including versions 2.0 and 2.1. Administrators can now utilize STIX 2.x (JSON format) to configure File, REST, and TAXII Server as data source indicators for Context Hub. This enhancement allows you to create custom feeds using STIX 2.x data sources. The NetWitness platform analyzes data in the background to extract valuable threat intelligence and identify malicious patterns, providing enriched context through Context Lookup on the Investigate and Respond pages and helping analysts to conduct investigations more effectively.,,,, allowing for more descriptive and effective reporting of sightings. This integration involves the conversion of structured threat intelligence from STIX format into a format that the SIEM system can easily understand and use, thus enhancing its effectiveness in protecting against threats.,,,,